Hoe maak ik gebruik van de Spark plugin op mijn Minecraft server?
Hier leggen wij uit hoe je Spark kan installeren en gebruiken op jouw Minecraft server!
Hier leggen wij uit hoe je Spark kan installeren en gebruiken op jouw Minecraft server!
Spark downloaden op een Forge/Fabric server:
-
Ga naar de downloadpagina van Spark via deze link.
-
Klik op Download.

- Voer de gewenste servergegevens in en klik op Download File.
Wij gebruiken hier de meest recente versie.

-
Ga nu naar het gamepaneel en open de gewenste server.
-
Zet de server uit door op de rode knop te klikken.

- Klik op Files.

- Klik op de map mods.

- Sleep de gedownloade Spark-mod hierin.

-
Ga naar Terminal.
-
Zet de server aan (groene knop).

Nu is Spark geïnstalleerd, ga nu door naar de stap "Hoe stel ik spark in"
Spark downloaden op een Bukkit/ Spigot/ Paper server:
-
Ga naar de downloadpagina van Spark via deze link.
-
Klik op Download Now.

-
Ga nu naar het gamepaneel en gopen de gewenste server.
-
Zet de server uit door op de rode knop te klikken.

- Klik op Files.

- Ga naar de map Plugins.

- Sleep de Gedownloade plugin hierin.

-
Ga naar Terminal.
-
Zet de server aan (groene knop).

Nu is Spark geïnstalleerd, ga nu door naar de stap "Hoe stel ik spark in"
Hoe stel ik Spark in?
- Log in op je server.
Let op! Zorg dat je OP rechten hebt. Weet je niet hoe je deze krijgt? Bekijk dan dit kennisbankitem.2. Begin met het command: /spark profiler start

- Doe hierna het command: /spark profiler open
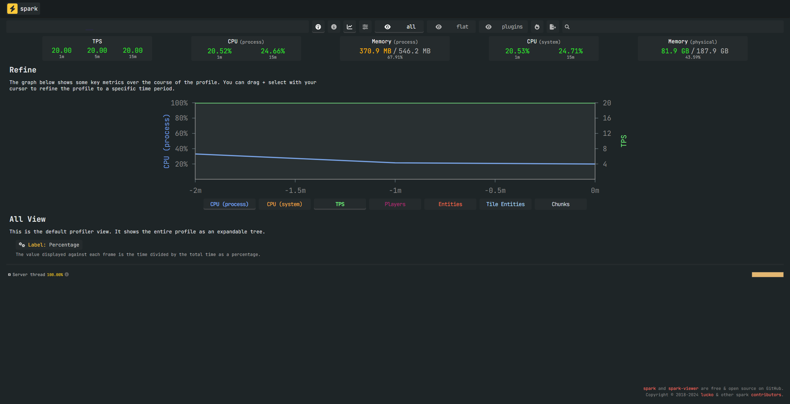
Dit geeft een link naar de diagnostieken van de server.4. Klik op de link.

- Dit opent de website! Vanaf hier kan je problemen in je server vinden!
Mocht het niet lukken neem hier contact met ons op via de discord of maak een ticket aan!

